How to Determine Sales Return on Investment (ROI) in Retail Analytics

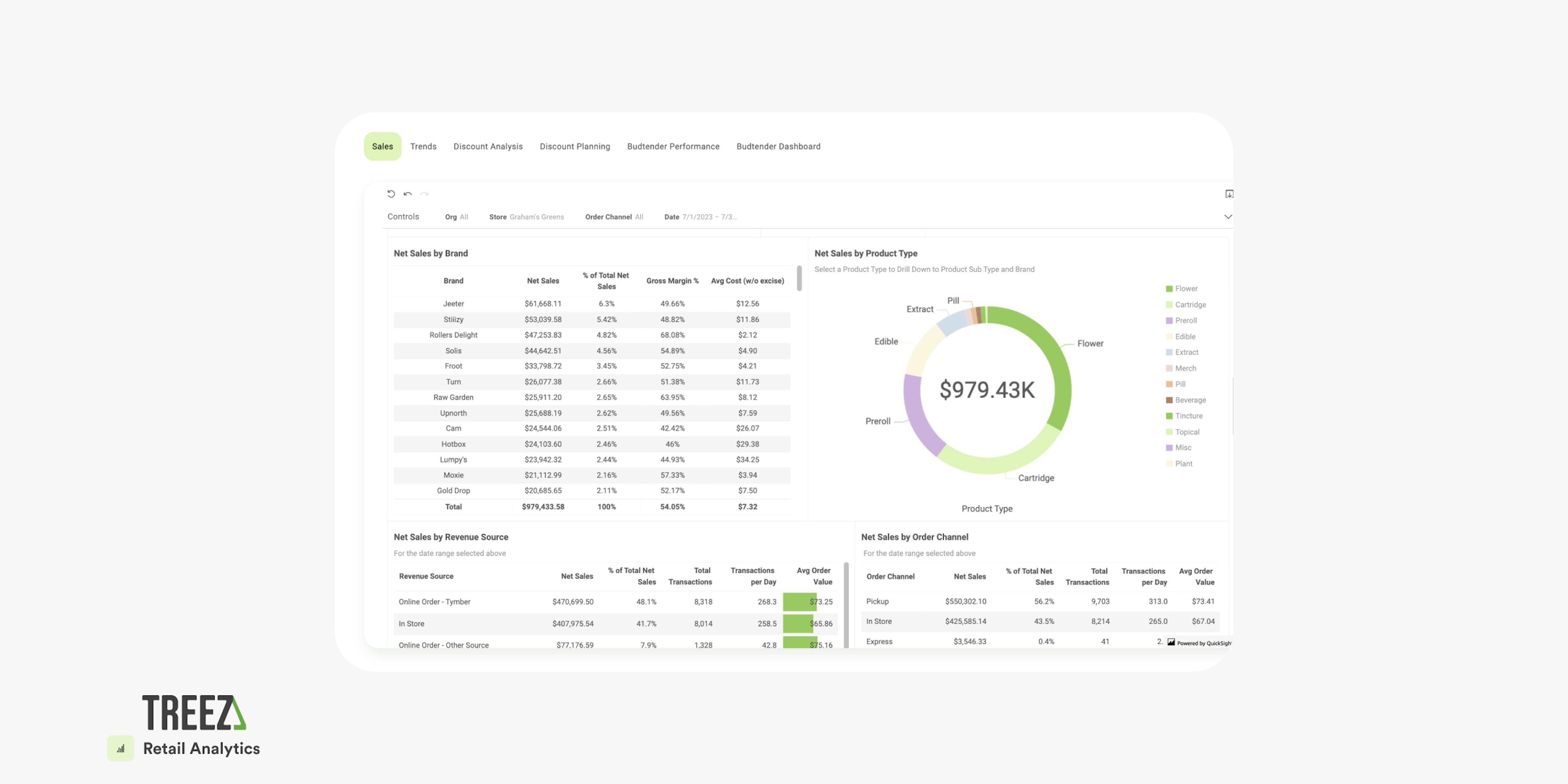
You invest money in a variety of sales and advertising channels for your cannabis business. But which ones provide true return on investment, or ROI? Get up-to-date visibility into which channels are bringing in the most net sales, including your e-commerce and marketplace and in-store purchases by following these best practices, presented by Treez data specialist Andrew Hodshire.
With up-to-date data inside Retail Analytics for one or all of your stores, you can determine how each dollar invested is performing. Are you seeing a rise in transactions or average order values from specific channels? These insights allow you to allocate your budgets wisely, making sure each dollar is having the impact you desire.
Understand your marketing and sales channel efforts' effect on your sales - regularly check and report on your teams' return on their investments of time, energy, money, and attention. For efforts with a high return on investment, strategize ways to expand budgets or attention given.
On the other hand, if a campaign's ROI isn't cutting it, it might be time to pull the plug and shift those resources to something more profitable. For efforts with a ROI of $1 spent to $2 earned or less, consider retiring the effort and allocating the funds, personnel, and attention to another higher ROI effort.
Read More on Retail Analytics:
Turn Data into Dollars with Treez Retail Analytics
Monitoring Employees Performance inside Retail Analytics
Identifying Budtender Sales Preferences inside Retail Analytics
Budtender Discounting Habits within Retail Analytics
Learn more about Retail Analytics:
Support Center